296 / 460

StatusDude - Monitor what others can't

StatusDude - Monitor what others can't - Product Hunt launch logo and brand identity

Monitor public and private infra with zero firewall changes

#User Experience #SaaS #Tech

StatusDude - Monitor what others can't – Monitor public and private infrastructure without firewall changes

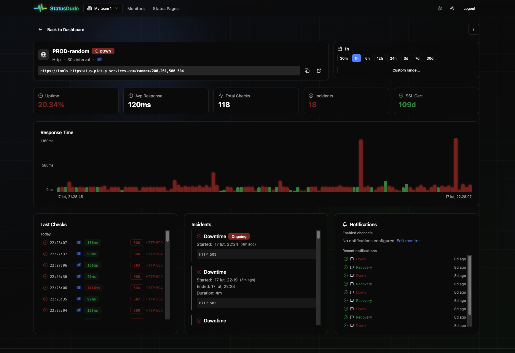
Summary: StatusDude monitors websites, APIs, Kubernetes clusters, and internal services with automatic discovery. It uses private agents inside networks to access resources behind firewalls without opening inbound ports, supporting multi-region checks for public endpoints.

What it does

StatusDude deploys a lightweight asynchronous agent via Helm or Docker that communicates outbound over HTTPS, enabling monitoring of private infrastructure without firewall or VPN changes. It auto-discovers Kubernetes resources like Ingresses, Services, and HTTPRoutes and supports HTTP, TCP, and Heartbeat monitors.

Who it's for

It is designed for teams managing hybrid-cloud, multi-provider, or private network environments needing comprehensive uptime monitoring including Kubernetes and non-Kubernetes setups.

Why it matters

StatusDude solves the challenge of monitoring internal and firewall-protected infrastructure without complex network reconfiguration or costly tools.