85 / 547

Spread Logic

Spread Logic - Product Hunt launch logo and brand identity

Real-time crypto arbitrage scanner & spread monitor.

#Fintech #Web3 #Cryptocurrency

Spread Logic – Real-time crypto arbitrage scanner and spread monitor

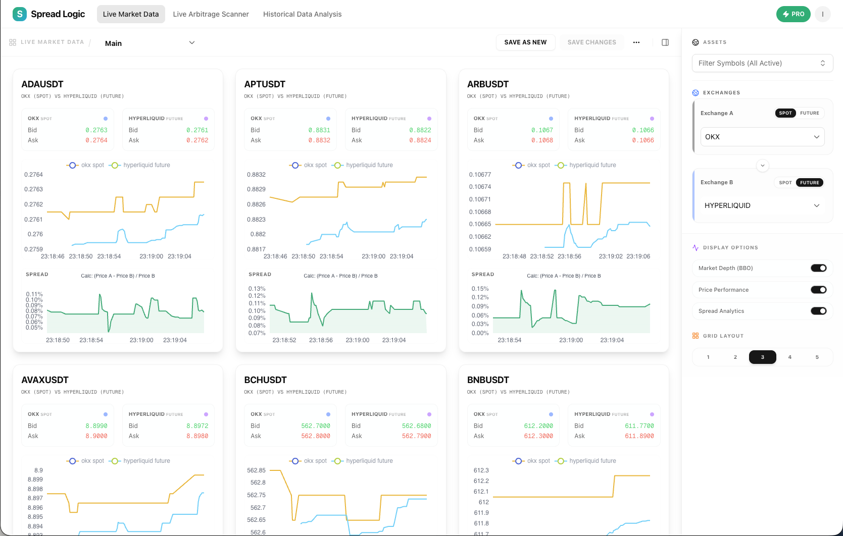
Summary: Spread Logic scans over 10,000 crypto market pairs across Binance, OKX, Bybit, and Hyperliquid with sub-millisecond latency to detect arbitrage opportunities between Spot and Futures markets instantly. It connects directly to exchange WebSockets to provide real-time spread detection without requiring wallet access.

What it does

It monitors price differences across multiple exchanges and market types simultaneously, delivering instant alerts on profitable spreads through a single dashboard.

Who it's for

Traders operating across multiple crypto exchanges seeking to identify arbitrage opportunities efficiently.

Why it matters

It solves the problem of missed arbitrage chances caused by manual monitoring delays and fragmented market data.