13 / 354

prettylog.net

prettylog.net - Product Hunt launch logo and brand identity

Transform messy server logs into clean, readable format

#Analytics #Developer Tools #Search

prettylog.net – Transform messy server logs into clean, readable format

Summary: prettylog.net parses and formats server logs with syntax highlighting and fast filtering, supporting many common log formats. It processes data locally in the browser, ensuring privacy, and allows sharing logs via encoded URL fragments.

What it does

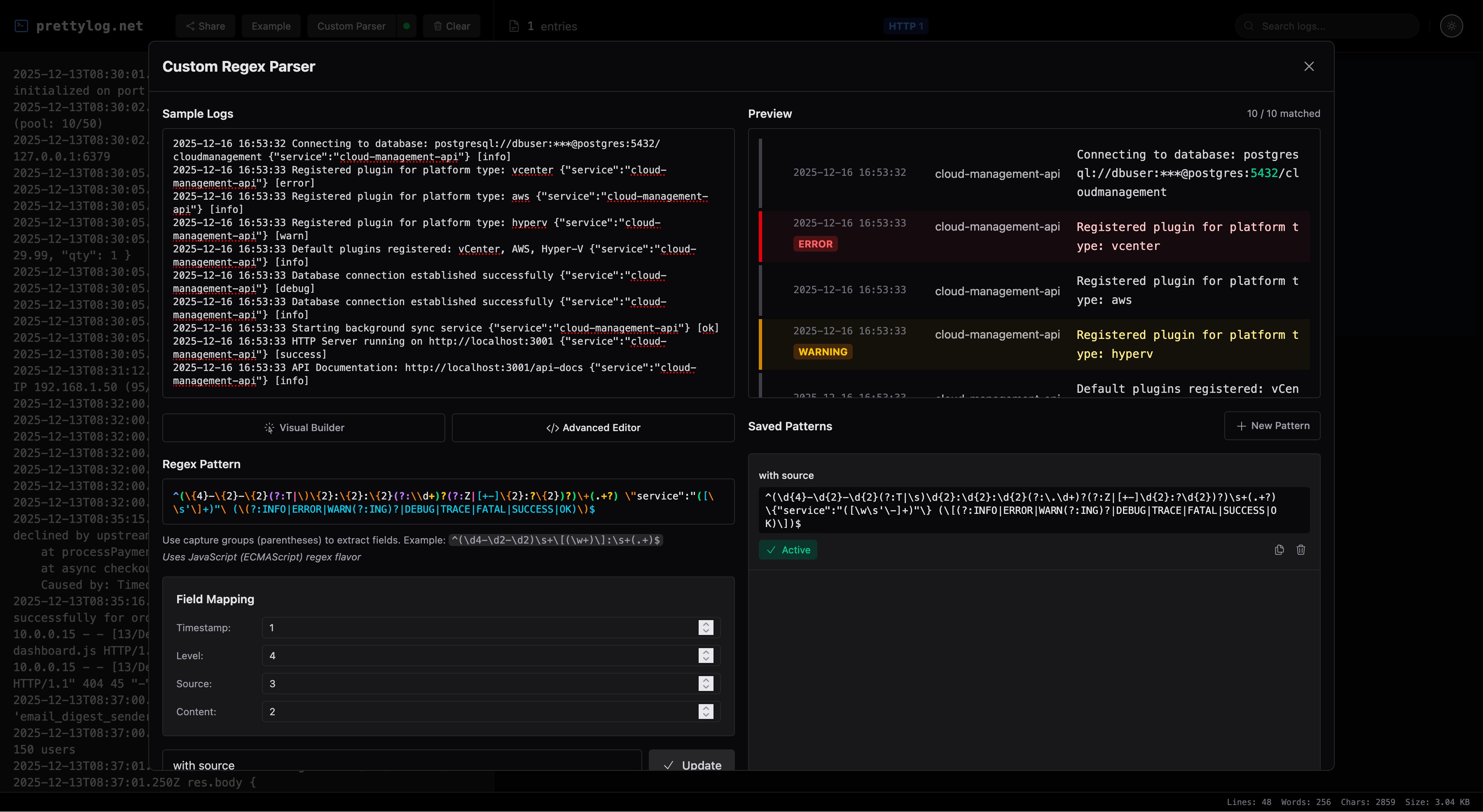
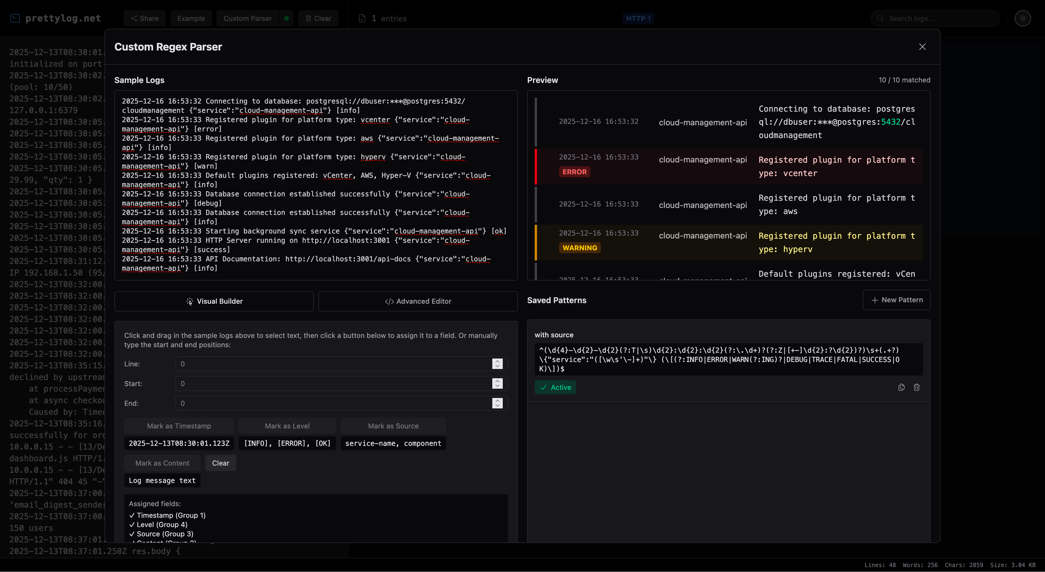
It converts raw logs like nginx access, Apache error, Syslog, Docker, and others into readable formats with search and syntax highlighting. Custom regex parsers are available for specific needs.

Who it's for

Developers and system administrators who need to analyze various server logs efficiently.

Why it matters

It simplifies reading and filtering complex logs while keeping data private by processing everything locally.