162 / 379

LinksWatcher

LinksWatcher - Product Hunt launch logo and brand identity

Stop losing affiliate commissions to out-of-stock products.

#Marketing #Artificial Intelligence #E-Commerce

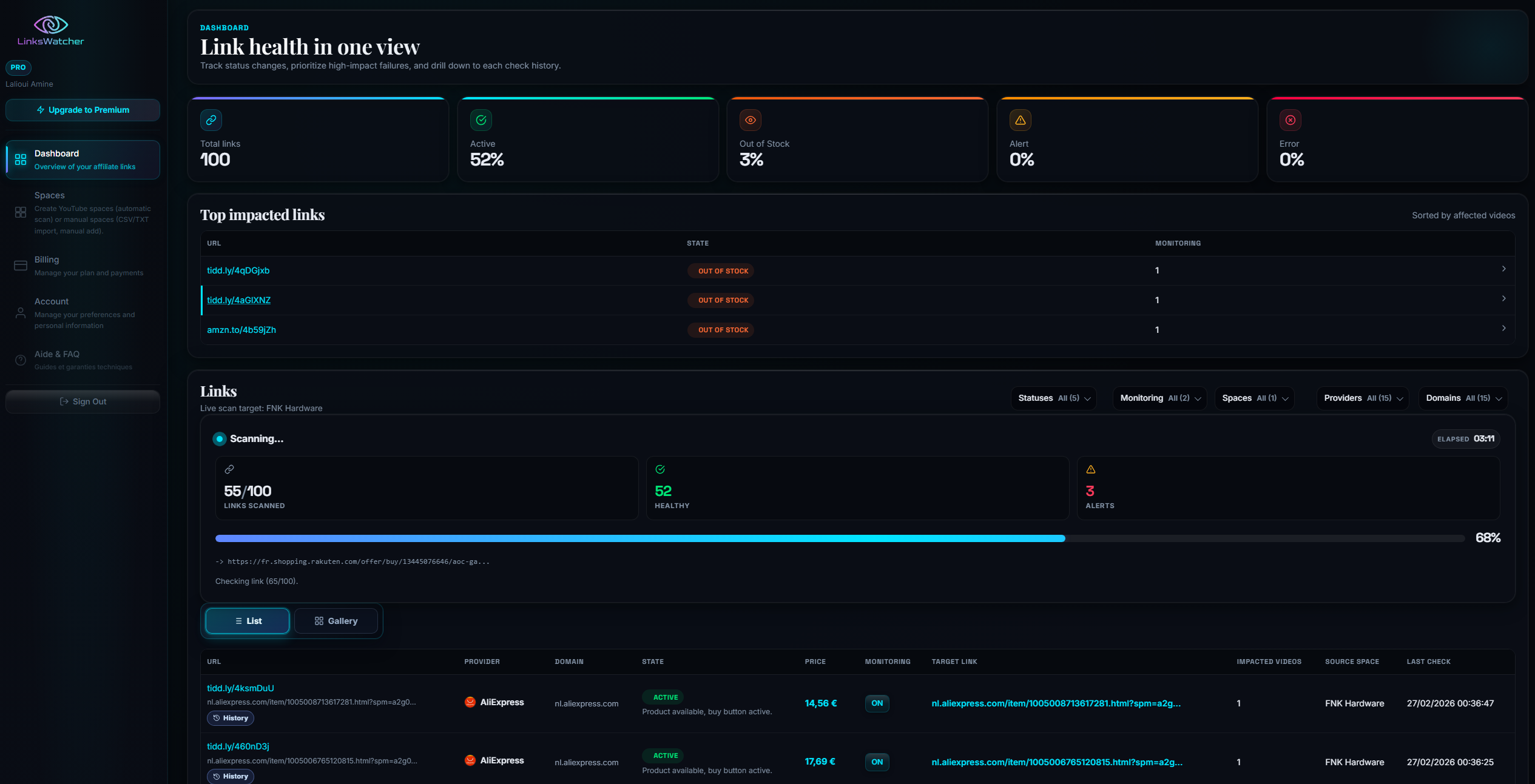
LinksWatcher – AI-powered monitoring for affiliate links and product availability

Summary: LinksWatcher uses AI and premium residential proxies to monitor broken, redirected, or unsafe affiliate links, track prices, stock levels, and link health across global e-commerce sites. It detects product availability even behind cookie banners or regional restrictions, helping affiliate marketers maintain accurate links and maximize revenue.

What it does

It automatically monitors YouTube and manually imported links for issues and uses semantic AI analysis to verify product availability and link status across any e-commerce site worldwide.

Who it's for

Affiliate marketers who need continuous, reliable monitoring of their links to prevent lost commissions from out-of-stock or broken product links.

Why it matters

It prevents revenue loss by ensuring affiliate links remain active and products are in stock, addressing the challenge of delayed manual link checks.