86 / 315

DataOlllo — Your Private AI Data Analyst

DataOlllo — Your Private AI Data Analyst - Product Hunt launch logo and brand identity

Analyze, Automate, Reuse — Fully Local & Offline

#Productivity #Data & Analytics

DataOlllo — Your Private AI Data Analyst – Analyze, Automate, Reuse Fully Offline

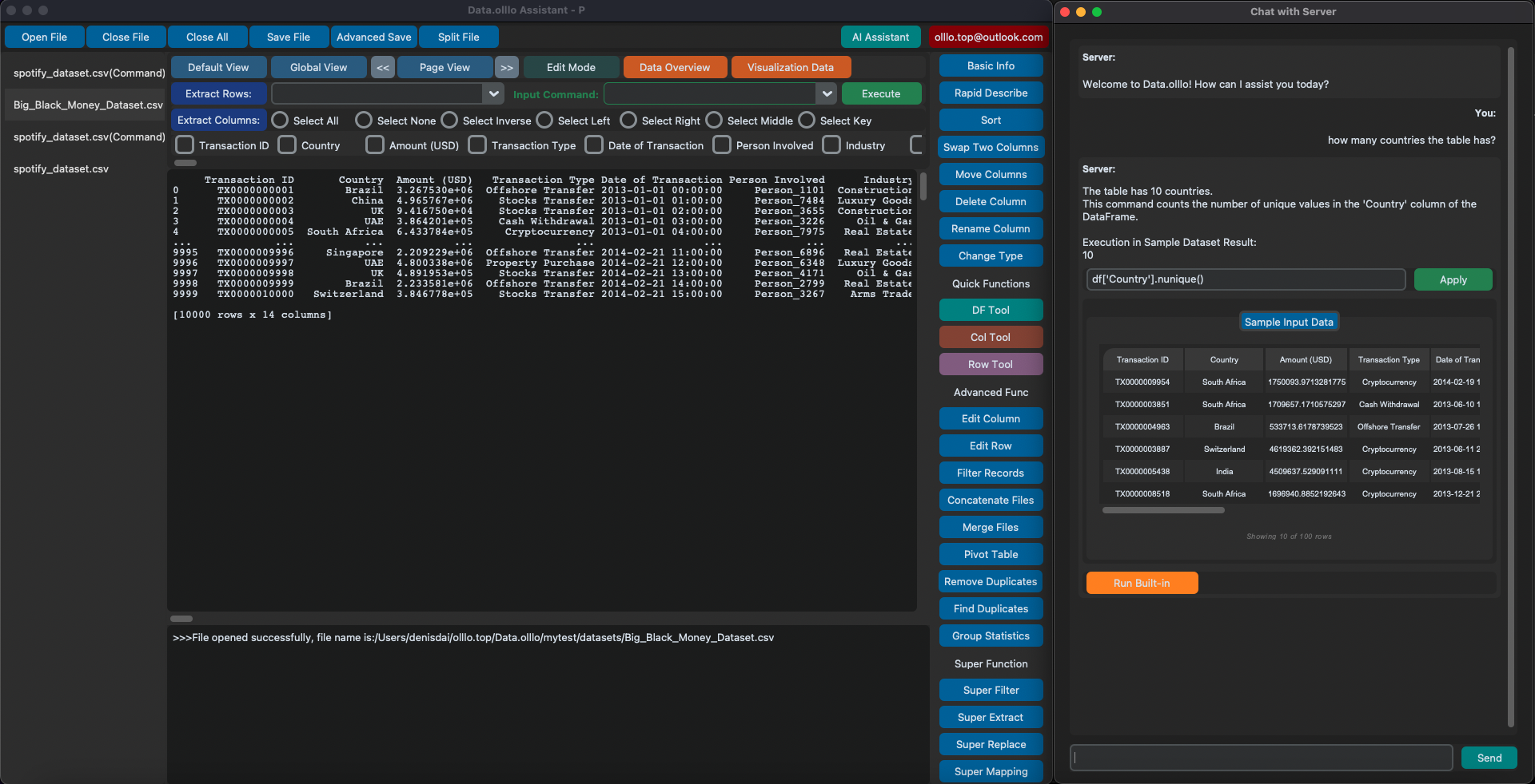
Summary: DataOlllo is an offline AI data analyst that enables secure exploration, analysis, and automation of datasets of any size. It offers AI-assisted insights, visualization, and reusable workflows without requiring code, ensuring data privacy by running entirely on the user’s machine.

What it does

DataOlllo processes and visualizes large datasets using AI guidance or point-and-click workflows. Users can save and reuse workflows or extend them with AI agents for data cleaning, transformation, and analysis.

Who it's for

It is designed for users handling sensitive or large datasets who need a private, customizable AI tool without cloud dependencies.

Why it matters

DataOlllo addresses privacy and customization issues by providing a fully local AI data analysis solution that keeps data secure and reusable without scripting.