17 / 379

CtrlAI

CtrlAI - Product Hunt launch logo and brand identity

Transparent proxy that secures AI agents with guardrails

#Developer Tools #Artificial Intelligence #GitHub #Tech

CtrlAI – Transparent proxy securing AI agents with configurable guardrails

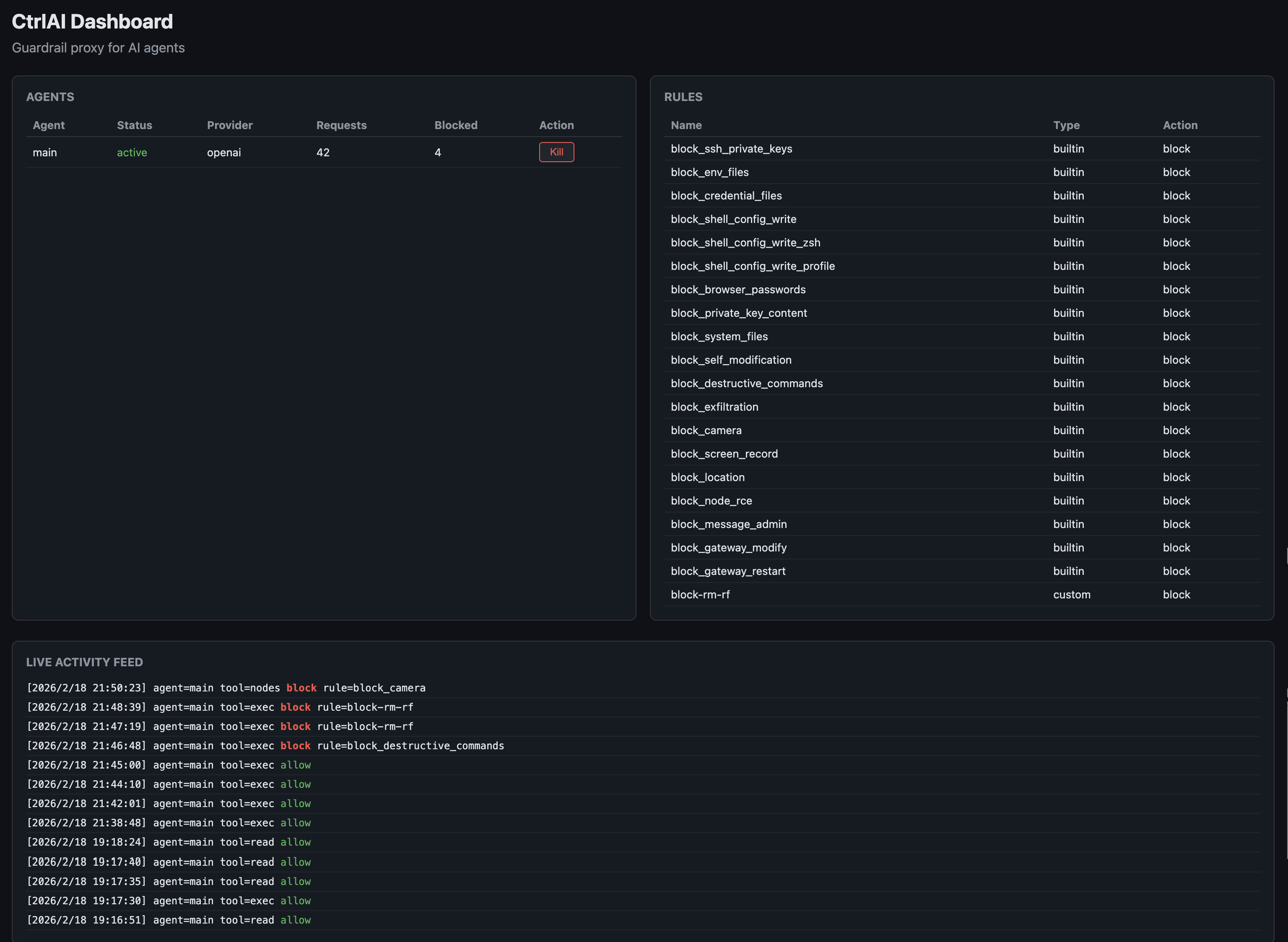
Summary: CtrlAI is a transparent HTTP proxy that intercepts AI agent interactions with LLM providers, enforcing customizable guardrails, auditing all tool calls, and blocking unsafe actions without requiring SDK changes. It supports multiple LLM providers and agents simultaneously, providing detailed, tamper-proof logs and an emergency kill switch.

What it does

CtrlAI intercepts every LLM response across providers like Anthropic, OpenAI, Moonshot, and others, evaluating tool calls against security rules to block unsafe commands such as SSH key access or unsolicited messaging. It rewrites blocked calls to prevent agent crashes and logs all activity in a SHA-256 hash-chained audit trail with SQLite indexing and daily rotation.

Who it's for

It is designed for developers deploying autonomous AI agents who need to enforce security policies, monitor agent behavior, and manage multiple agents and providers through a single proxy.

Why it matters

CtrlAI prevents autonomous agents from executing harmful or unauthorized actions by applying guardrails and providing real-time control and auditing, reducing risks inherent in unsupervised AI tool calls.