250 / 544

Argus - Claude Code Debugger & Analyzer

Argus - Claude Code Debugger & Analyzer - Product Hunt launch logo and brand identity

Debug and optimize your Claude Code sessions visually

#Productivity #Developer Tools #Artificial Intelligence #GitHub

Argus - Claude Code Debugger & Analyzer – Visual debugging and cost tracking for Claude Code sessions

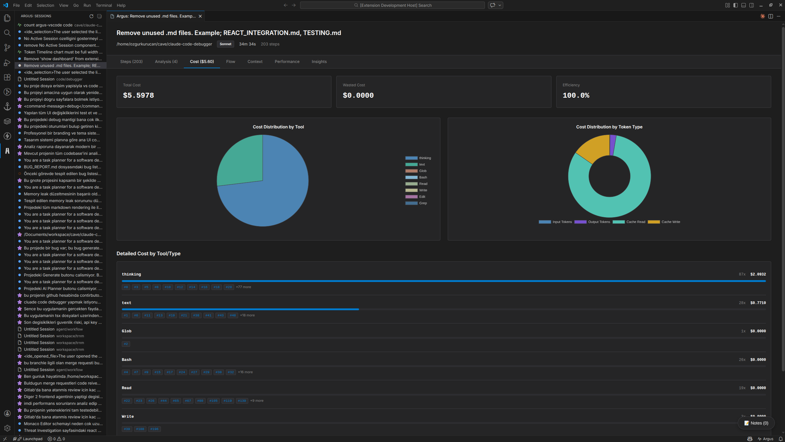
Summary: Argus is a VSCode extension that provides detailed dashboards and real-time cost tracking for Claude Code sessions. It uses six intelligent analysis rules to identify inefficiencies and optimize token usage, helping developers understand session performance and expenses.

What it does

Argus auto-discovers Claude Code sessions and offers eight analysis tabs covering cost, performance, flow, and insights. It detects redundant operations and provides efficiency scores with optimization tips.

Who it's for

Developers using Claude Code who need visibility into session behavior, costs, and token efficiency within VSCode.

Why it matters

It solves the lack of transparency in Claude Code sessions by revealing hidden inefficiencies and preventing unnecessary token consumption.